智能模型架构与专家知识融合
运用深度学习和迁移学习技术构建多维特征空间模型。实现专家经验的结构化编码与算法融合,确保策略对本土市场特性的智能自适应与迭代优化。
自主优化与高性能执行引擎
搭载强化学习算法实现策略参数的实时自主优化。通过低延迟自动化交易系统与智能订单分配(SmartExecution)确保超额收益(Alpha)的精准捕获和高效执行。
智能风险预测与主动管控平台
基于实时数据流构建自学习风险预测模型,能够提前识别潜在黑天鹅事件。平台自动触发动态风控机制与组合对冲操作,实现全生命周期的主动式安全保障。
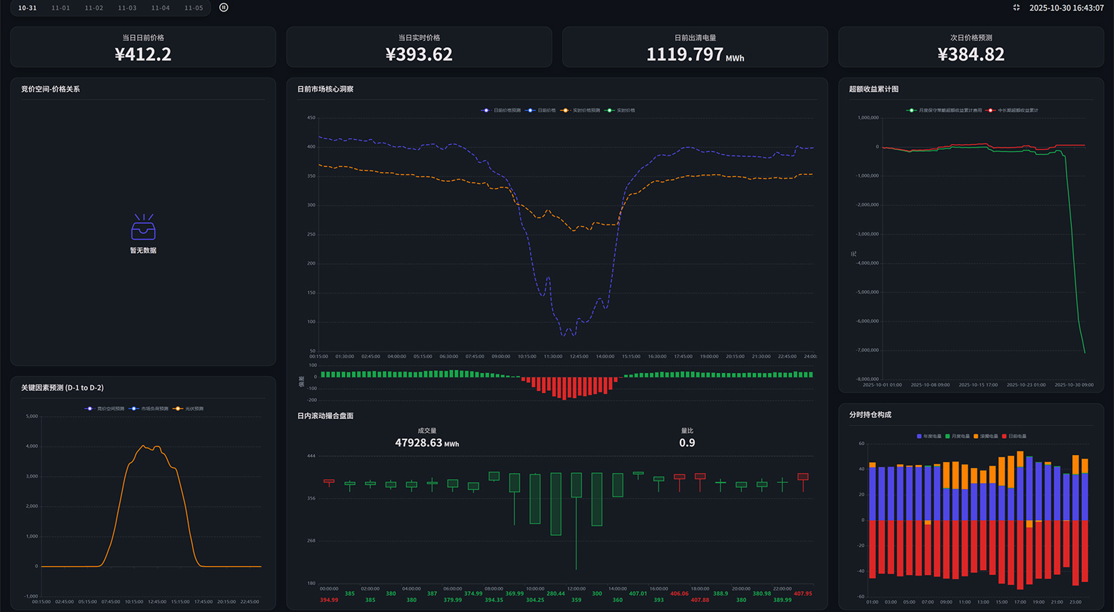
基于历史天气、出力、负荷、价格波动等70亿参数训练大模型,打造高度优化的机器学习工具,定制开发符合区域特点的专属交易算法,结合期货和电力现货市场实操逻辑,不断迭代更优的高频电力交易策略,拥抱未来“电力期货+现货”的终极电力金融市场形态。



针对不同省份在政策导向、电源结构、竞争态势上的差异化特征,一省一策定制开发产品模块、预测模型、交易工具,确保产品满足交易员真实使用习惯。
交易团队拥有长周期现货市场运行经验,所有产品经过三个月以上实战检验与迭代优化,确保上线即满足高强度、高准确性的交易需求。
创始团队拥有中美两国电力市场政策制定经验,能够快速洞察地方政策演变趋势与潜在机遇,帮助客户提前布局,最大化捕捉政策红利。






客服热线:400-800-8888
公司邮箱:market@osum-cn.com 公司地址:上海市徐汇区虹漕路1号楼2层© 2025 上海零合能源科技有限公司 版权所有 | 沪ICP备12345678号-1
